Размеры:
- Длинна: 3250 мм.
- Ширина: 890 мм.
- Высота: 100 мм.
- Вес: 725 кг.
- ГОСТ, Серия: Серия 3.407.1-157 скачать
- Объем бетона: 0,29 м3
- Геометрический объем: 0,2893 м3
- Цена: договорная
Стандарт изготовления изделия: Серия 3.407.1-157
Плиты ПН 32-9-2 - это прочные монолитные изделия плоской прямоугольной формы. Они делаются из тяжелых сортов бетона армированного соответствующей арматурой. Данные материалы являются унифицированными ЖБ-изделиями для обустройства подстанций. Выпуск таких элементов регламентирует действующий типовый проект Серия 3.407.1-157. Конкретно данный тип материалов (ПН 32-9-2) относится к VI группе Серии - изделия для установки комплектных распределительных устройств наружной установки - КРУН. В эту группу входят два основных типоразмера подобных плит. Преимущественно они обладают идентичными габаритами, но отличаются расчетной величиной выдерживаемых нагрузок и наличием в конструкции дополнительных закладных элементов. От качества и надежности таких материалов зависит прочность и долговечность электрических подстанций, поэтому при их изготовлении каждый этап производства подлежит постоянному контролю.
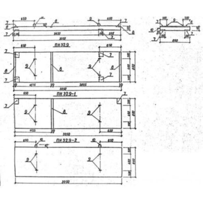
1. Варианты маркировки
Маркировочные обозначения плит для КРУН 10 кВ не только широко используются при составлении технической документации, но и наносятся непосредственно на ЖБ-элементы для упрощения сортировки на складах и строительных объектах. Согласно с существующими стандартами марка может писаться несколькими способами:
1. ПН 32-9-1;
2. ПН 32-9-2.
2. Основная сфера применения
Плиты подстанций расчитаны на эксплуатацию во всех климатических зонах России, включая зону IV. Они могут выдерживать температуру вплоть до -40 градусов. Применение при более жестких температурных режимах также не исключается, если при изготовлении были приняты меры по дополнительному упрочнению и защите плит. Помимо прямого назначения - установки КРУН напряжением до 10 кВ, плиты ПН 32-9-2 также используются для ограждения маслосборников и устройства огнезащитных стен между трансформаторами.
3. Обозначения маркировки изделия
Маркировка железобетонных изделий включает их условное наименование (тип), основные габаритные показатели и символы, указывающие на ключевые особенности конструкции. Так, марка ПН 32-9-2 расшифровывается следующим образом:
1. ПН - плита для крунов;
2. 32 - длина в дм.;
3. 9 - расчетная нагрузка в кН*м;
4. 2 - наличие дополнительных закладных деталей.
При нанесении на готовые плиты помимо основных маркировочных обозначений указывается также дата выпуска партии и название (или логотип) производителя. Полные размерные характеристики данного конкретного наименования представлены следующими значениями:
Длина = 3250;
Ширина = 890;
Высота = 100;
Вес = 725;
Объем бетона = 0,29;
Геометрический объем = 0,2893.
4. Изготовление и основные характеристики
Процесс изготовления железобетонных плит ПН 32-9-2 регламентируется все той же Серией 3.407.1-157. Производство осуществляется в современных заводских условиях на специальном оборудовании. Несколько этапов выпуска включают подготовку сырца (монтаж в опалубку металлического каркаса и подачу бетонной смеси), формование с задействованием вибрационных столов и термическую обработку до достижения заготовкой положенного уровня отпускной прочности. По готовности изделия освобождают от опалубки и оправляют на прохождение обязательных приемо-сдаточных испытаний. С помощью контрольных нагрузок изделия проверяют на прочность и трещиностойкость, а также изучают их поверхность: она должна быть гладкой, без трещин, наплывов и сколов. К недопустимым дефектам также причисляют оголенную арматуру.
Плиты ПН 32-9-2 армируются горячекатаной или предварительно напряженной сталью классов А-І, А-ІІІ и А-ІV. В состав бетонной смеси входит прочный портландцемент, щебенчатые заполнители строго определенной фракции и очищенная вода. Марка прочности бетона на сжатие - М200-М300, а соответствующий класс - не меньше В22,5. Марка морозостойкости может варьироваться в зависимости от будущих условий эксплуатации. В большинстве своем изделия данного типа выдерживают от 100 до 200 полных циклов замораживания и оттаивания. Марка водонепроницаемости также зависит от предназначения плит. Например, изделия, которые будут использоваться в непосредственном контакте с грунтом, обладают повышенным уровнем водонепроницаемости - W6.
5. Транспортировка и хранение
В связи с крупными габаритами и большим весом плиты ПН 32-9-2 нуждаются в особых условиях хранения. Их складируют на специально подготовленных площадках с выровненной основой. Здесь изделия сортируют по типоразмерам и датам выпуска и устанавливают штабелями на специальные деревянные подкладки. Доски также используют для прокладывания слоев плит в целях защиты оных от трения и ударов. Для проведения погрузочных работ в ход идет подъемное оборудование: путем захвата за строповочные петли и равномерного распределения нагрузки между ними плиты по одной грузят в кузов и тщательно фиксируют их стальными лентами. Соблюдение всех правил безопасности позволяет добиваться полной сохранности строительных материалов при транспортировке.
Плиты ПН 32-9-2 отзывы


